[index] CentreCOM Secure Edge SE250シリーズ コマンドリファレンス 5.5.4

NoteWeb GUI上でも「システム > CLI」メニューからCLIにアクセスできます。
NoteCLIの詳細については、「運用・管理」/「システム」、「運用・管理」/「コマンドラインインターフェース(CLI)」をご覧ください。
NoteCLIにおける制限事項は、基本的にすべてWeb GUIでの操作にも該当します。Web GUI上で各種機能の設定を行うときは、該当機能の解説編・コマンド編に記載の制限事項をご参照ください(全角文字および半角カナも入力できません)。
NoteWeb GUIの画面、メニュー構成、機能などは、製品機種やファームウェア、GUIファイルのバージョンによって異なる可能性があります。
本マニュアルは、GUIバージョン2.17.1をもとに記述しています。
NoteWeb GUIの画面を開いた状態で長期間操作をしない状態が続くと、画面表示が正しく行われなくなることがあります。その場合はいったんログアウトし、再ログインしてください。
Note機器に設定したのとは異なるタイムゾーンからWeb GUIにアクセスした場合、CLIとWeb GUIで表示される時刻に差が生じます。
NoteWeb GUI上で表示される言語はWebブラウザーの言語設定に依存します。サポート可能な言語は日本語と英語です。
Note初期設定では、Web GUIの各画面で何も操作しない状態が5分続くと自動的にログアウトし、ログイン画面に戻ります。
自動ログアウトまでの時間は「システム > 情報」画面「システム情報の設定」ダイアログの「GUIタイムアウト」で変更できます。
Note出荷時期によっては、ご購入時にGUIファイルがプリインストールされている場合があります。
また、起動時にAMFネットワーク未検出時の拡張動作が機能した場合、本製品には一時的なIPアドレス 169.254.42.42 が自動設定されます。
そのため、GUIファイルがプリインストールされた本製品を出荷時設定のまま起動した場合は、以下の手順にしたがうことで、本製品への事前設定なしに Web GUIへのアクセスが可能です。
- 本製品のLANポート(vlan1所属のスイッチポート)に設定用PCを接続し、本製品を起動します。
このとき、他のポートやUSBポートには何も接続しないでください。
- 起動完了後、AMFネットワーク未検出時の拡張動作によって、vlan1にIPアドレス 169.254.42.42 が設定されます。
- PCのIPアドレスを確認します。
Windows PCなどで 169.254.0.0/16 内のリンクローカルアドレスが自動設定されている場合は、次の手順に進みます。
PCのOSがIPv4リンクローカルアドレスの自動設定をサポートしていない場合など、IPアドレスが未設定のままだった場合は、169.254.42.42 を除く 169.254.0.0/16 内のアドレス(169.254.0.1 ~ 169.254.42.41 または 169.254.42.43 ~ 169.254.255.254 の範囲)を手動設定してください。
- PC上でWebブラウザーを起動し、https://169.254.42.42 にアクセスします。
AMFネットワーク未検出時の拡張動作が完了するまでには多少時間がかかりますので、アクセスできなかった場合は少し時間をおいてからもう一度お試しください。
- ログイン画面が表示されますので、デフォルトのユーザー名 manager、パスワード friend でログインします。
なお、AMFネットワーク未検出時の拡張動作では、IPアドレスとWebサーバー機能だけでなく、他にもSSHサーバーの有効化、Telnetサーバーの無効化、IPv6およびDHCPv6クライアントの有効化などさまざまな設定が自動的に行われます。
これらの自動設定はランニングコンフィグに対してのみ行われますが、Web GUIへのログイン後にナビゲーションバーの「保存」ボタン等で設定を保存した場合は、これら自動設定の内容も設定ファイルに書き込まれますので、必要に応じて設定内容を確認し、不要な設定の削除や設定変更を行ってください。Web GUIでは「システム」>「CLI」メニューから仮想コンソールを開くことで、CLIによる設定の確認や変更が可能です。
また、拡張動作の詳細については、AMF応用編をご参照ください。
NoteGUIファイルは、最新のファームウェアと同様、弊社ホームページからダウンロードできます。
NoteインストールするGUIファイルのバージョンは、Web GUIが動作するファームウェアイメージファイル(.rel)のバージョンに適合する最新のバージョンをお使いください。
awplus# copy usb:/FILENAME flash:/ ↓
FILENAME には、弊社ホームページからダウンロードして解凍したGUIファイル(拡張子 .gui または .tar.gz)のファイル名を指定します。awplus# copy tftp://A.B.C.D/FILENAME flash:/ ↓
A.B.C.D にはTFTPサーバーのIPアドレスを、FILENAME には、弊社ホームページからダウンロードして解凍したGUIファイル(拡張子 .gui または .tar.gz)のファイル名を指定します。NoteWebブラウザーと本製品 Web GUI の間の通信は HTTPS で行われます。
awplus# configure terminal ↓ awplus(config)# username webuser privilege 15 password XXXXXXXX ↓
Noteユーザーアカウントは、複数作成することができます。詳細は、「運用・管理 / ユーザー認証」の概要や、usernameコマンドの説明を参照してください。
NoteWeb GUIログイン用ユーザーをRADIUSサーバーやTACACS+サーバーで認証する場合はデフォルト認証順序リストを使用してください。ユーザー定義の認証順序リストではWeb GUIにログインできません。
awplus(config)# no service http ↓ awplus(config)# service http ↓
https://192.168.10.1
NoteWebブラウザーと本製品 Web GUI の間の通信は HTTPS で行われます。
NoteWeb GUI画面を開いてから長時間操作をしない状態が続くと、画面表示が正しく行われなくなることがあります。その場合は Web GUIからいったんログアウトし、ログインしなおしてください。
NoteWebブラウザーでアクセスした際、フォントを外部サイトよりダウンロードするため、ページが正しく表示されるまでに時間がかかることがあります。

Noteデフォルトのユーザー名「manager」、パスワード「friend」でログインしたときは、次のセキュリティ警告が表示されます。ログインを続行するには「保存して次へ」をクリックしてください。
- 「次回ログイン時に表示する」のチェックを外してからログインすると、次回以降のログイン時にはセキュリティ警告が表示されなくなります。ただし、ブラウザーのキャッシュを削除すると再度表示されるようになります。
- 新規ユーザーの追加や既存ユーザーのパスワード変更はログイン後にユーザー管理画面から行えます。

NoteWeb GUIの画面、メニュー構成、機能などは、製品機種やファームウェア、GUIファイルのバージョンによって異なる可能性があります。
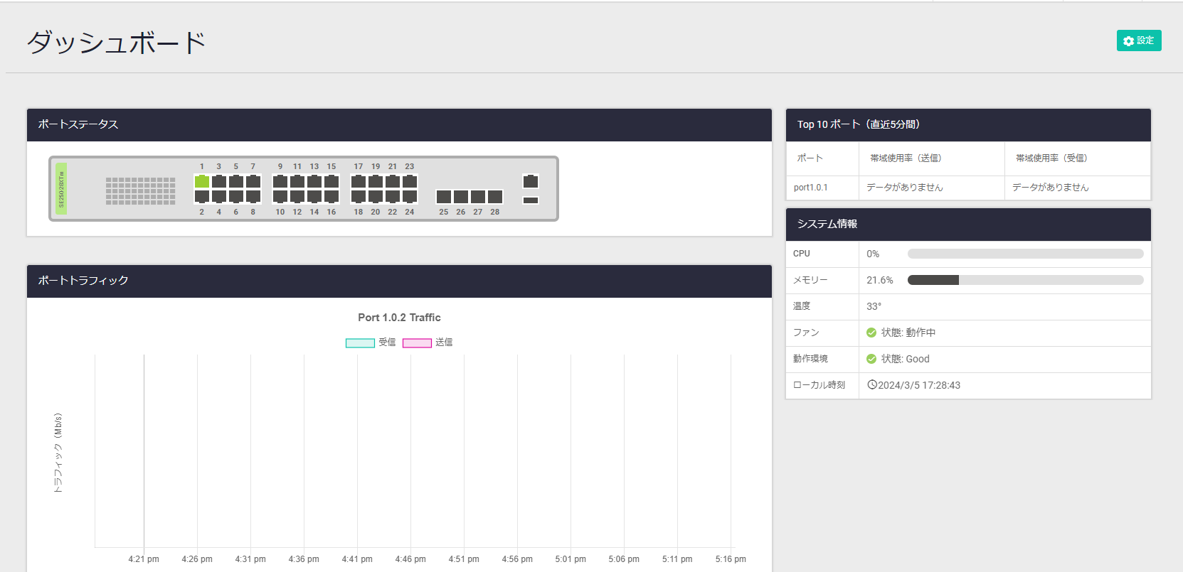
前図と次図は画面構成やナビゲーションバーの項目を示すことが目的のため、細部は省略しています。


(C) 2024 アライドテレシスホールディングス株式会社
PN: 613-003272 Rev.D