[index] CentreCOM x320シリーズ コマンドリファレンス 5.5.5

NoteCLIにおける制限事項は、基本的にすべてWeb GUIでの操作にも該当します。Web GUI上で各種機能の設定を行うときは、該当機能の解説編・コマンド編に記載の制限事項をご参照ください(全角文字および半角カナも入力できません)。
NoteWeb GUIの画面、メニュー構成、機能などは、製品機種やファームウェア、GUIファイルのバージョンによって異なる可能性があります。
本マニュアルは、GUIバージョン2.22.0をもとに記述しています。
NoteWeb GUIの画面を開いた状態で長期間操作をしない状態が続くと、画面表示が正しく行われなくなることがあります。その場合はいったんログアウトし、再ログインしてください。
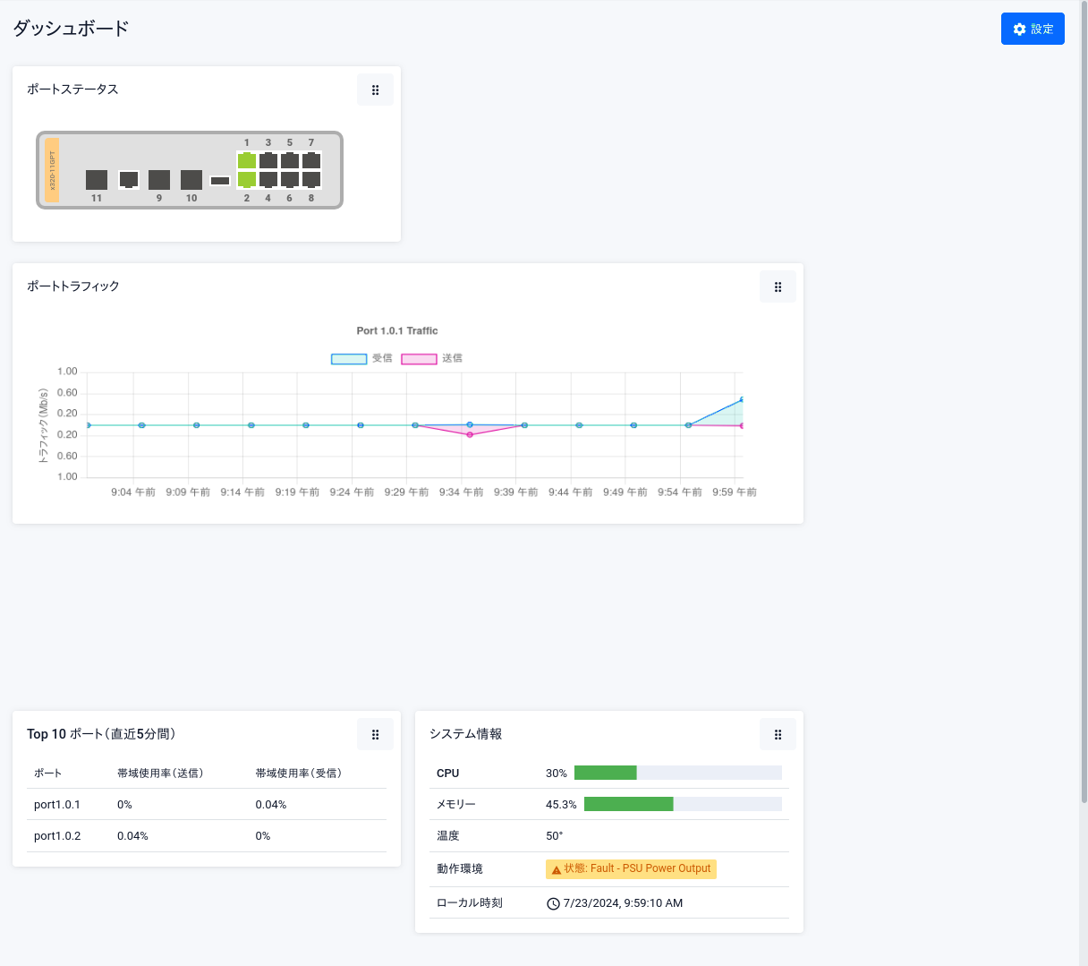
Noteダッシュボードへのアクセス時、リンクアップしているインターフェースのランニングコンフィグに「rmon collection history」が追加されます。本設定はトラフィック情報を収集するためのものですので、無効にしないでください。
Noteウィジェットの移動をスムーズに実行できない場合があります。その際はもう一度実施してください。
Note情報表示と設定はスイッチポートのみが対象です。スイッチポート以外のアイコンにマウスカーソルを合わせたり、クリックしたりしても何も起こりません。
(C) 2020 - 2025 アライドテレシスホールディングス株式会社
PN: 613-002827 Rev.AB