Web GUI / ダッシュボード
ダッシュボード画面は、各種情報を要約して表示するWeb GUIのホーム画面です。

CLIにおける制限事項は、基本的にすべてWeb GUIでの操作にも該当します。Web GUI上で各種機能の設定を行うときは、該当機能の解説編・コマンド編に記載の制限事項をご参照ください(全角文字および半角カナも入力できません)。
Web GUIの画面、メニュー構成、機能などは、製品機種やファームウェア、GUIファイルのバージョンによって異なる可能性があります。
本マニュアルは、GUIバージョン2.22.0をもとに記述しています。
Web GUIの画面を開いた状態で長期間操作をしない状態が続くと、画面表示が正しく行われなくなることがあります。その場合はいったんログアウトし、再ログインしてください。
ダッシュボードへのアクセス時、ランニングコンフィグに「service statistics interfaces」が追加されます。本設定はトラフィック情報を収集するためのものですので、無効にしないでください。
ダッシュボードへのアクセス時、リンクアップしているインターフェースのランニングコンフィグに「rmon collection history」が追加されます。本設定はトラフィック情報を収集するためのものですので、無効にしないでください。
ウィジェット
ダッシュボード画面には各種情報がカテゴリーに分類されて表示されます。各カテゴリーの表示部分をウィジェットと呼びます。
表示設定
各ウィジェットの表示・非表示は、画面右上の「設定」ボタンをクリックすると表示される「ダッシュボード設定」ダイアログで個別に変更できます。
また、各ウィジェットはドラッグ&ドロップにより表示位置を変更することが可能です。
ウィジェットの移動をスムーズに実行できない場合があります。その際はもう一度実施してください。
表示内容と機能
各ウィジェットの表示内容と機能は次のとおりです。
前述のとおりウィジェットの表示位置(並び順)は変更可能なため、以下の説明は順不同です。
また、表示・非表示設定によって表示されないウィジェットもあります。
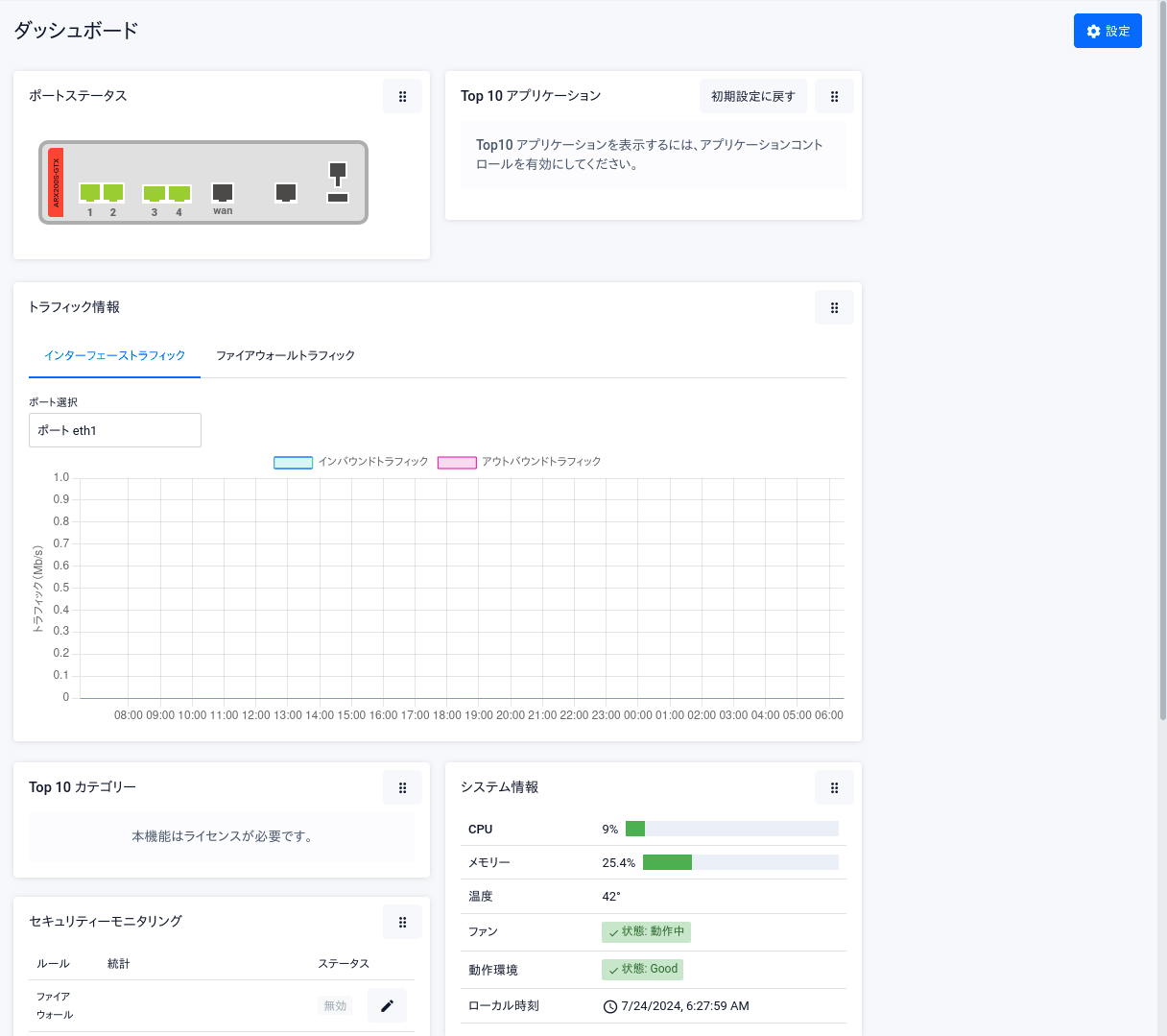
- ポートステータス - スイッチポートの状態を表示します。
スイッチポートのアイコンにマウスカーソルを重ねると、「ポート情報」ウィンドウがポップアップで表示されます。
また、「ポート情報」ウィンドウの「設定」ボタンをクリックすると「ポート設定」ウィンドウが開き、ポートの有効・無効や通信速度、リンクアグリゲーション(LAG)の設定などが可能です。
情報表示と設定はスイッチポートのみが対象です。スイッチポート以外のアイコンにマウスカーソルを合わせたり、クリックしたりしても何も起こりません。
スイッチポートをWANポートに変更する場合、CLIからswitchportコマンドを使用して設定を行ってください。「ポート設定」ウィンドウでWANポートに変更することは未サポートです。
CLIからスイッチポートをWANポートとして設定している場合、ダッシュボードのポートステータスで「WANポート(L3)」と表示されます。
- トラフィック情報 - トラフィック統計情報を表示します。
表示する統計情報は下記から選択できます。
- インターフェーストラフィック - インターフェースごとのトラフィック統計(「eth1」...で表示するインターフェースを切り替えます)
- ファイアウォールトラフィック - ファイアウォールのセッション数統計
- セキュリティーモニタリング - 各種セキュリティー関連機能の統計や状態を表示します。
「編集」で該当機能の設定画面に移動します。
また、* の付きの機能名をクリックすることでチャート形式の情報を表示することができます。
- ファイアウォール
- NAT
- QoS
- 侵入防御 *
- URLフィルター *
- アプリケーションコントロール
- Webコントロール *
- IPレピュテーション *
棒グラフにカーソルを合わせると各期間のカウントを確認できます。
本情報はダッシュボードページを開いている間のみ取得されます。
- Top 10 アプリケーション - アプリケーションコントロール(DPI)機能の使用時に検出されたアプリケーションの上位10件を表示します。
「ルール追加」欄の「F」と「T」で該当アプリケーションをファイアウォールルール、QoSルールに追加できます。
- Top 10 カテゴリー - Webコントロール(URLフィルタリング)機能の使用時にアクセスのあったURLカテゴリーの上位10件を表示します。
「W」で該当カテゴリーをWebコントロールルールに追加できます。
- システム情報 - CPU使用率などのシステム状態を表示します。
(C) 2024 - 2025 アライドテレシスホールディングス株式会社
PN: 613-003319 Rev.G